Unleash the Power
of Unified Services
Unify all your APIs into a comprehensive company graph, streamlining data accessibility and enhancing integration. Transform the way you manage and interact with your data.
Get StartedMove Faster
Minimize the effort required to integrate, orchestrate, and compose APIs, enabling teams to collaborate seamlessly. By introducing a unified and composable platform, backend teams can avoid building isolated backends-for-frontend or single purpose APIs. Instead, they contribute to a cohesive system where the domain and business rules are defined once, even if distributed across different teams or services. This approach ensures consistency and reduces the workload, allowing applications to come to life faster and more efficiently.

Ship With Confidence
Deploy APIs with confidence, knowing each update integrates flawlessly. Ensure that every change is safe, allowing you to ship your systems without disruption. You can deploy without breaking your api or causing downtime, and understand the impact of each change before it happens. Leverage the precision of GraphQL's strong typing for deployments you can trust, and gain insights into which features are being used to make informed decisions.

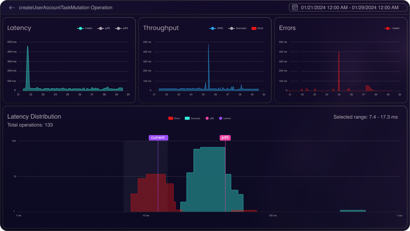
Observe
Unlock real-time GraphQL insights and elevate your system's performance. Gain a unified view of your API data, see the health of your entire application, and understand the impact of client load. Delve deep into traces with detailed error analysis and latency insights.

Collaborate
A central hub for team-based API management, designed to bring together request documents, testing, authorization settings, and more. Manage APIs, gateways, and testing from a single point to enhance team alignment and efficiency.

Deploy Your Way
Choose the deployment option that best fits your needs. Whether you prefer the convenience of our cloud infrastructure, the exclusivity of a dedicated server, or the autonomy of self-hosting on your own infrastructure, our platform integrates seamlessly into your preferred environment.
- Shared
Utilize our cloud infrastructure with shared clusters for a quick, simple, and cost-effective solution. Get started quickly without the hassle of managing hardware.
Compare - Dedicated
Opt for a fully managed dedicated server with no complexity. Enjoy the benefits of your own instance with dedicated performance tailored to your needs.
Compare - On-premise
Host on your own infrastructure for complete control. This option offers no volume limits and full data ownership, perfect for meeting stringent security and compliance requirements.
Compare
Discover the Difference
Ready to explore how our platform can transform your API management? Book a demo to see it in action, or dive right in and start now. We're here to help you revolutionize your API strategy.
A Growing Community
Be part of our expanding community. A place for sharing, learning, and evolving together, driving forward the future of GraphQL technologies.
6k
Slack Users
465m
Package Downloads
5k
GitHub Stars
3.2k
Pull Requests


