Instant Insights.
Enhanced Performance.
Unlock the hidden potential of your system with instant, real-time insights. Make informed decisions and gain a deeper understanding of your system, driving smarter and more effective outcomes.
Get Started
Overview from Every Angle
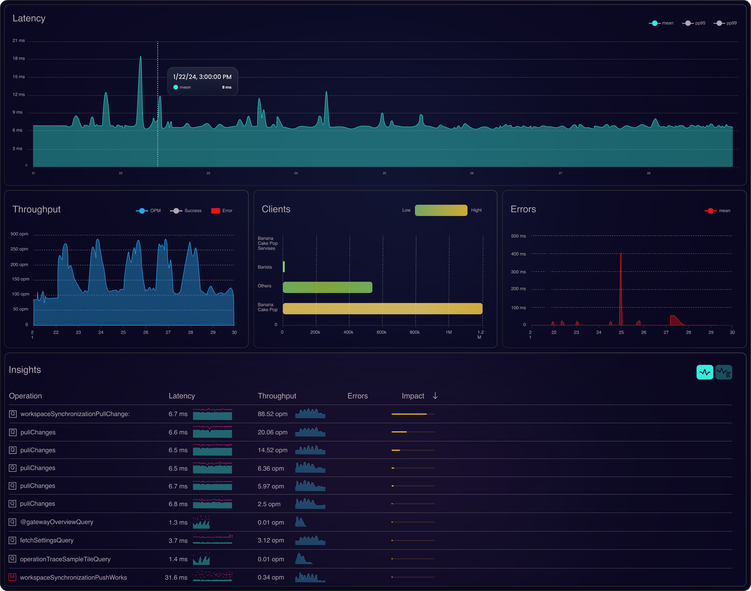
Experience your ecosystem like never before with a single, unified view of all your data. Gain a comprehensive understanding of your entire distributed system. Monitor the health of your complete application and assess the impact of client interactions and pressure on subgraphs and make informed decisions based on data.

APIs Under the Microscope
Delve deep into your APIs with precision. Obtain detailed throughput, error analysis, and latency insights for your GraphQL queries. Beyond high-level system overviews, you can also monitor telemetry from individual services. Understand how operations impact your system and identify areas for performance improvement instantly.

Trace, Detail, Insight.
Explore every trace in depth. With full open telemetry, gain performance insights for individual operations. Examine every detail of your requests, from traces to spans, attributes and properties. Drill into error traces and pinpoint exactly what went wrong, providing comprehensive visibility and actionable insights.

Begin Your Journey
Discover a new way to see and manage your data. Start your journey now and transform your API experience.


