APIs

Additionally, an API forms the foundation for your client registry, schema registry setup and the telemetry. For more detailed information on these features, refer to the Schema Registry guide the Client Registry and the Telemetry guide.
API Types

API Collection

A compilation of GraphQL Documents with shared connection settings, enabling the grouping of documents for sharing with your team.
API Service

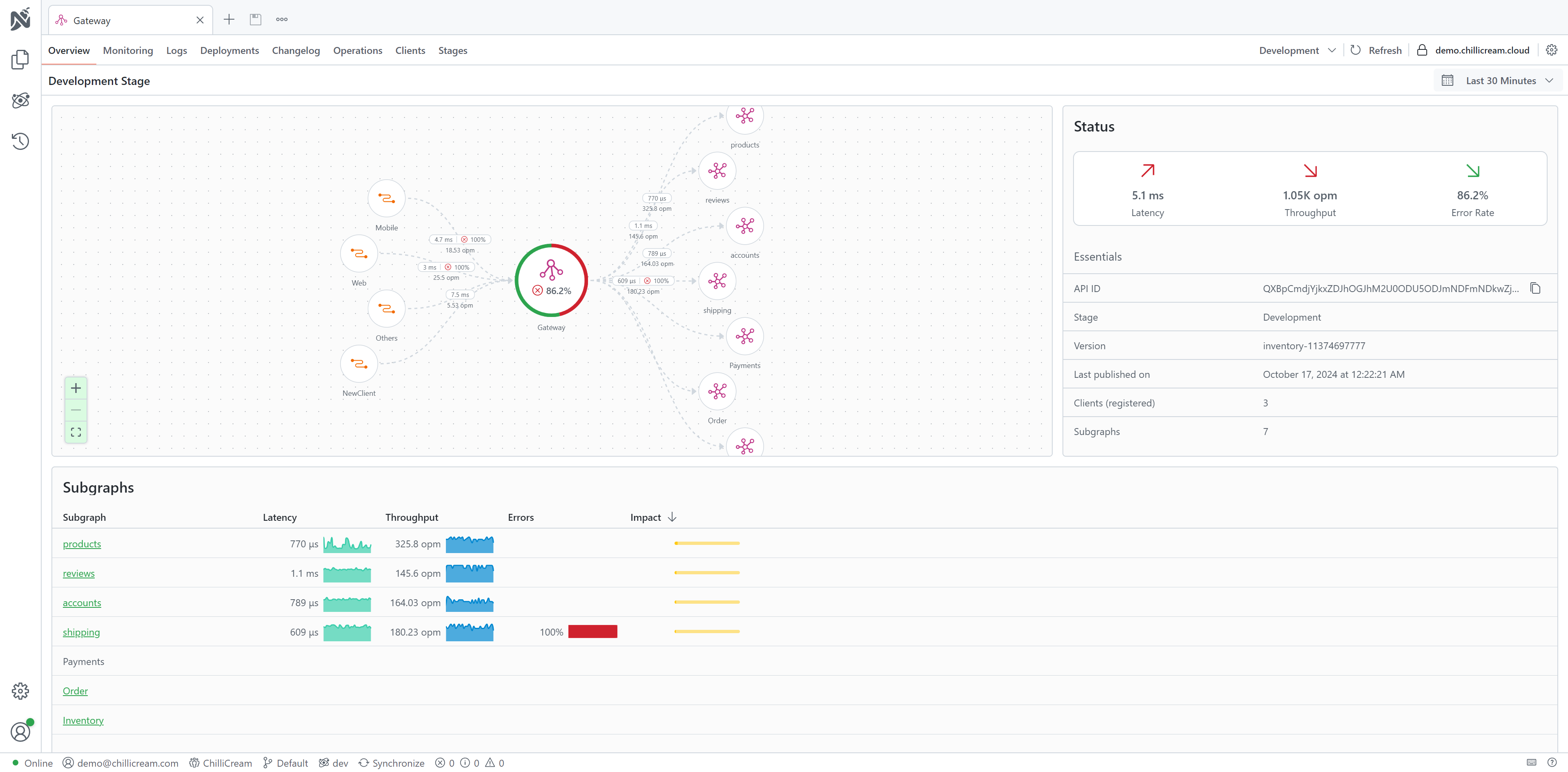
API Gateway

Creating an API

Creating an API in Nitro is a user-friendly process. There are three methods available:
- Click on the
New APIbutton located at the top of the document explorer toolbar. - Right-click within the document explorer and select
New APIfrom the context menu. This creates a new API within the currently selected folder. Note: APIs can be organized in folders but cannot be nested within each other. - Choose the API Type. Options include
API Collection,API Service, orAPI Gateway.